Hệ thống Quản lý Sản xuất ngành May mặc thông minh
Hệ thống quản lý sản xuất May mặc toàn diện — theo dõi toàn bộ quy trình từ Cắt – May – Hoàn thiện theo thời gian thực. Hệ thống tự động theo dõi năng suất từng chuyền, kiểm soát chất lượng, quản lý nguyên phụ liệu và tối ưu kế hoạch sản xuất — giúp tăng hiệu suất, giảm tỷ lệ lỗi và giao hàng đúng tiến độ.
+25 %
Năng suất sản xuất tổng thể tăng từ 15%~ 25%
+50 %
Tối ưu hóa quy trình sản xuất, nâng tỷ lệ tự động hóa từ 30% lên hơn 50%.
+25 %
Tăng chất lượng, giảm tỷ lệ sai sót sản phẩm từ 15%~25%
-40 %
Giảm sai sót hàng tồn kho từ 25%~40%
8 Thách thức lớn nhất
01
Quản lý Tồn kho và Nguyên liệu
Dự báo sai lệch và quản lý tồn kho kém dẫn đến tình trạng thiếu hoặc thừa nguyên liệu.
02
Chất lượng sản phẩm không đồng đều
Đảm bảo chất lượng đồng đều trên từng sản phẩm là một thách thức lớn, nhất là khi sản xuất quy mô lớn.
03
Hiệu suất sản xuất thấp
Hiệu suất sản xuất bị ảnh hưởng bởi nhiều yếu tố như máy móc lỗi thời, quy trình không hiệu quả và kỹ năng nhân công.
04
Chi phí lao động và nhân công
Chi phí lao động tăng cao, cùng với sự thiếu hụt lao động có kỹ năng, ảnh hưởng đến lợi nhuận.
05
Áp lực thời gian và giao hàng
Cần phải đáp ứng thời gian giao hàng ngắn và linh hoạt, trong khi vẫn duy trì chất lượng và chi phí thấp.
06
Kháng cự thay đổi và áp dụng công nghệ mới
Sự kháng cự từ nhân viên và quản lý đối với việc thay đổi quy trình và áp dụng công nghệ mới.
07
Bảo mật dữ liệu và An ninh mạng
Việc bảo mật dữ liệu sản xuất và thông tin khách hàng ngày càng trở nên phức tạp và quan trọng.
08
Tuân thủ quy định và tiêu chuẩn môi trường
Đáp ứng các quy định nghiêm ngặt về môi trường và lao động, trong khi vẫn duy trì lợi nhuận.
Hệ thống Quản lý Sản xuất thông minh ngành May mặc
Hệ thống sử dụng AI và IoT để giám sát và tối ưu hóa quy trình sản xuất, quản lý tồn kho thông minh, cải thiện chất lượng sản phẩm và cung cấp báo cáo chi tiết, giúp nâng cao hiệu suất và hiệu quả sản xuất.
Quản lý Đơn hàng từ Online đến Offline
Quản lý Sản xuất tự động
Quản lý Tồn kho thông minh
Quản lý Chất lượng toàn diện
Quản lý Nhân sự hiệu quả
Xanh hóa và ESG
Quản lý Đơn hàng từ Online tới Offline
Tối ưu hóa quy trình bán hàng, nâng cao trải nghiệm khách hàng và tăng cường khả năng tiếp cận thị trường.
Quản lý Đơn Bán hàng
Kết nối và đồng bộ hoá dữ liệu đơn hàng từ các kênh Bán hàng online và offline (cửa hàng, đại lý), tạo ra một hệ thống quản lý đơn hàng thống nhất.
Theo dõi và quản lý tồn kho trên tất cả các kênh Bán hàng, đảm bảo khả năng cung ứng kịp thời và tránh tình trạng thiếu hụt hoặc dư thừa hàng hóa.
Hệ thống giám sát và báo cáo tiến độ thực hiện của từng đơn hàng. Các thông tin này được cập nhật thường xuyên để đảm bảo đơn hàng được thực hiện đúng tiến độ.
Quản lý Đơn Mua hàng
Tự động tạo và quản lý các đơn Mua hàng từ khi có nhu cầu đến khi hoàn thành, giảm thiểu sai sót do thao tác thủ công.
Theo dõi và đánh giá hiệu suất cung cấp của các nhà cung cấp để đảm bảo chất lượng và thời gian giao hàng đúng tiến độ.
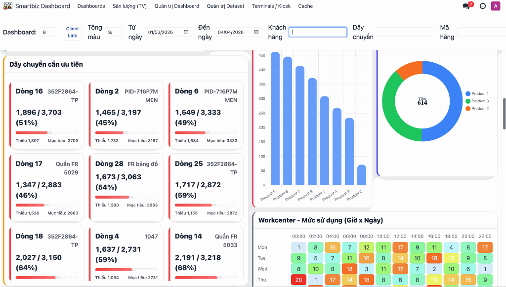
Quản lý Sản xuất tự động
Tăng hiệu suất, loại bỏ sai sót và giảm sự phụ thuộc vào lao động
Lập kế hoạch sản xuất dựa trên nhu cầu thị trường, đơn đặt hàng và khả năng sản xuất.
Sử dụng công nghệ IoT và tự động hóa để giám sát và điều khiển các hoạt động sản xuất tại các công đoạn như cắt, may, hoàn tất sản phẩm.
Sử dụng mã vạch, QR Code, RFID để định danh và theo dõi sản phẩm trong quá trình sản xuất. Quản lý các Nguyên liệu, phụ liệu xuất tiêu thụ và Bán thành phẩm, Thành phẩm sản xuất theo từng công đoạn sản xuất.
Theo dõi và quản lý các lô sản xuất để đảm bảo truy xuất nguồn gốc và chất lượng sản phẩm.
Tự động tính toán chi phí sản xuất dựa trên công thức và giá nguyên liệu hiện tại, giúp doanh nghiệp kiểm soát chi phí và tối ưu hóa lợi nhuận.
Dễ dàng Kết nối và tích hợp đồng bộ từ nhiều nguồn khác nhau: máy móc, cảm biến, phần mềm ERP và các hệ thống khác để có cái nhìn toàn diện về quy trình sản xuất.
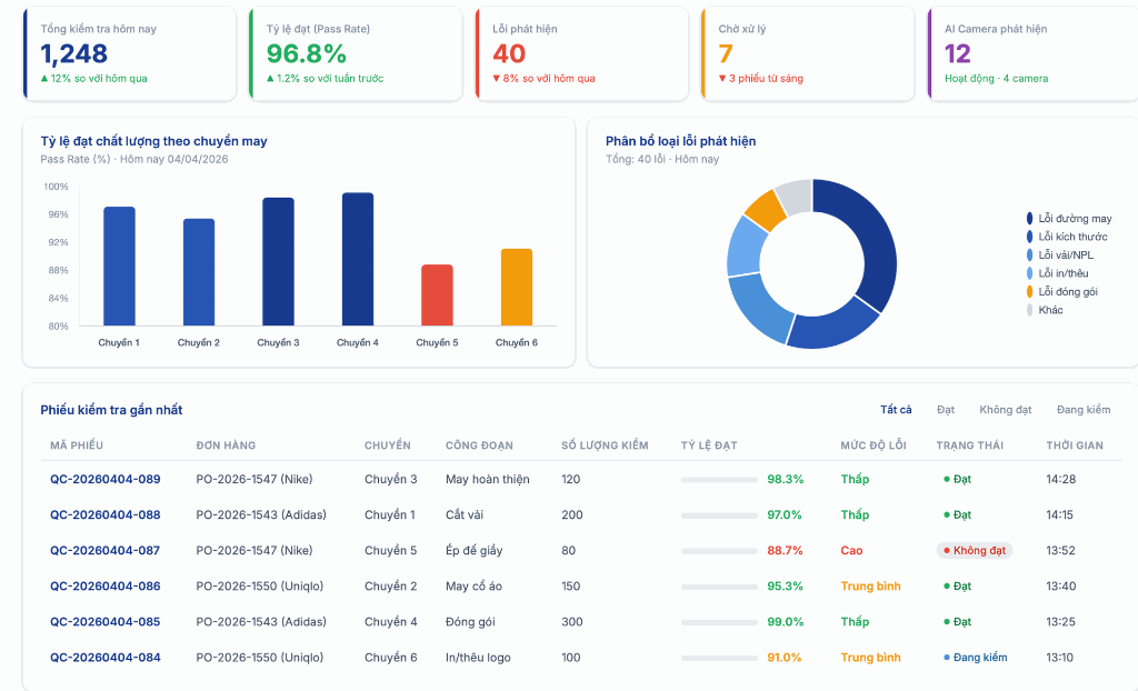
Bảng thông tin hiển thị trực quan và theo thời gian thực tiến độ sản xuất theo từng công đoạn

Quản lý Tồn kho thông minh
Tối ưu hóa mức tồn kho, giảm chi phí lưu trữ và tăng hiệu quả sản xuất.
Sử dụng công nghệ Mã vạch, QR Code, RFID để định danh và theo dõi sản phẩm từ nguyên liệu đến thành phẩm giúp cập nhật dữ liệu tồn kho tự động trong thời gian thực, đảm bảo ghi nhận chính xác và nhanh chóng, truy xuất nguồn gốc dễ dàng.
Theo dõi quá trình dịch chuyển Nguyên phụ liệu từ khi nhập kho, xuất sản xuất và nguyên liệu còn lại sau sản xuất dễ dàng và nhanh chóng.
Layout kho thông minh hiển thị trực quan vị trí lưu trữ sản phẩm, trạng thái hàng tồn kho và danh sách các lệnh, đơn hàng cần xử lý giúp tăng hiệu suất lấy hàng và xử lý đơn hàng.
Tối ưu hóa mức tồn kho an toàn và giảm thiểu chi phí tồn kho không cần thiết.
Quản lý Chất lượng toàn diện
Nâng cao chất lượng sản phẩm, tối ưu hóa hiệu quả sản xuất, giảm chi phí, và tăng cường sự hài lòng của khách hàng.
Sử dụng công nghệ IoT và hệ thống cảm biến để giám sát thời gian thực các tham số quan trọng của sản phẩm và quy trình sản xuất.
Tự động hóa quy trình kiểm tra chất lượng để giảm thiểu lỗi nhân công và đảm bảo tính nhất quán của sản phẩm.
Được thiết kế để đáp ứng các tiêu chuẩn quốc tế về chất lượng như ISO 9001, ISO 14001, để đảm bảo tính bền vững và phát triển của công ty
Thay thế hoàn toàn giấy tờ -Số hóa quy trình Đăng ký Xin nghỉ/ Làm thêm giờ và Tính lương tự động
Quản lý Nhân sự hiệu quả
Hệ thống được Thiết kế đặc biệt cho Nhà máy, liên kế trực tiếp với dữ liệu sản xuất.
Công nhân tự đăng ký hoặc tổ trưởng đăng ký Làm thêm giờ hoặc Xin nghỉ phép hàng loạt nhanh chóng cho cả tổ bằng QR Code hoặc thẻ RFID tại Trạm Timesheet (Timesheet Kiosk)
Thông báo - Duyệt đăng ký - Ghi nhận được xử lý tự động và cập nhật trạng thái thời gian thực.
Hệ thống tự động lấy dữ liệu sản lượng và mức độ hoàn thành trực tiếp từ dây chuyền sản xuất, thông qua Trạm sản xuất, QR Code, IoT và các thiết bị cảm biến ghi nhận tại hiện trường loại bỏ việc HR phải tổng hợp thủ công từ nhiều báo cáo và file Excel rời rạc.
Tính lương theo sản lượng, công đoạn và mức độ hoàn thành thực tế của từng công nhân, từng chuyền.
Tự động hóa toàn bộ quy trình tính lương, kiểm tra, đối chiếu → giảm sai sót, minh bạch hoàn toàn, trả lương nhanh và chính xác cho từng người.
Quản lý Thiết bị & Năng lượng tiêu thụ
Giám sát hiệu suất thiết bị (OEE), tối ưu năng lượng tiêu thụ và sẵn sàng đáp ứng yêu cầu ESG quốc tế — tất cả trên một nền tảng duy nhất, thiết kế riêng cho ngành May Mặc & Giầy Da.
Biết chính xác mọi thiết bị đang ở trạng thái nào:
SmartBiz quản lý toàn bộ vòng đời thiết bị từ lúc đưa vào vận hành đến khi thanh lý: lý lịch máy, lịch sử sửa chữa, phụ tùng thay thế, chi phí bảo trì tích lũy và hiệu suất theo thời gian.
Kiểm soát chi phí năng lượng, sẵn sàng đáp ứng ESG
Năng lượng chiếm 8-15% chi phí sản xuất trong ngành may. SmartBiz giúp doanh nghiệp theo dõi, phân tích và tối ưu mọi khoản tiêu thụ năng lượng — đồng thời tự động tạo báo cáo ESG theo yêu cầu của buyer quốc tế.
Tại sao chọn SmartBiz?
Nền tảng Odoo ERP (TOP 4 thế giới) + IIoT + Tự động hóa — Một giải pháp duy nhất quản lý toàn bộ chuỗi sản xuất May mặc & Giầy da.
Nền tảng công nghệ hàng đầu
Tích hợp phần cứng IoT & Tự động hóa + phần mềm ERP trên cùng một hệ sinh thái, vận hành liền mạch.
Máy quét Barcode / QR / RFID: Định danh nhanh, chính xác 99.9%
Trạm sản xuất thông minh: Màn hình tại chuyền, dữ liệu realtime
Thiết bị IoT & Tự động hóa: Kết nối sensor, camera AI, Andon
Giải quyết trọn vẹn bài toán sản xuất
Giảm thủ công, tăng tốc quy trình, dữ liệu minh bạch — mọi bộ phận đồng bộ trên 1 hệ thống.
Đồng bộ quy trình làm việc: WMS → MES → QC → HRM liền mạch → ESG
Tự động hóa, chính xác: Giảm nhập liệu thủ công, realtime
Tùy chỉnh & mở rộng linh hoạt: Triển khai từng module, phù hợp Doanh nghiệp.
Lợi ích cho mọi bên liên quan
Mỗi đối tượng đều nhận được giá trị thiết thực từ giải pháp SmartBiz.
Người vận hành: Thao tác đơn giản, ít sai sót
Nhà đầu tư: Tối ưu chi phí, tăng lợi nhuận
Người quản lý: Ra quyết định dựa trên dữ liệu.
Khách hàng: Chất lượng cao, giao hàng đúng hạn
Khám phá
Chúng tôi xây dựng các sản phẩm tuyệt vời để giải quyết những thách thức trong kinh doanh của bạn!
Bắt đầu hành trình Quản trị Sản xuất thông minh
Để lại thông tin để nhận tư vấn miễn phí từ chuyên gia SmartBiz. Chúng tôi sẽ phân tích nhu cầu và đề xuất giải pháp phù hợp nhất với đặc thù doanh nghiệp của bạn.
✓Tư vấn & Demo miễn phí
✓Thiết kế giải pháp riêng theo yêu cầu
Đăng ký Tư vấn Giải pháp
Phần mềm quản lý Kho thông minh
Tối ưu hoá hiệu suất Kho của bạn. Theo dõi và kiểm soát các hoạt động Nhà kho chính xác. Kho trực tuyến hiện đại trên một phần mềm quản lý duy nhất.
Theo dõi và Kiểm soát các hoạt động Nhà kho
Giao diện thống nhất, cung cấp hiển thị trực quan theo thời gian thực, các thao tác đơn giản và hiệu quả cho người vận hành.
Theo dõi hàng tồn kho
Một trong những trách nhiệm chính của hệ thống quản lý kho là theo dõi lượng hàng tồn trong kho. Nó cung cấp cho các nhà quản lý kho hàng khả năng hiển thị về tình trạng sẵn có của kho và các yêu cầu bổ sung hàng hoá.
Những thách thức thông thường về tồn kho quá nhiều hoặc thiếu có thể được loại bỏ một cách hiệu quả với một hệ thống quản lý kho mạnh mẽ.
Thiết kế Layout
Phần mềm quản lý kho cho phép sắp xếp hàng tồn kho của bạn trong nhà kho một cách có tổ chức. Hỗ trợ tối ưu hoá không gian nhà kho, đảm bảo hàng tồn kho được phân bổ đồng đều để quản lý kho hiệu quả.
Khả năng tiếp cận, nhu cầu và trọng lượng là các biến số ảnh hưởng đến sự phát triển của thiết kế kho, giá, kệ. Điều này đảm bảo sự vận hành trơn tru của các chức năng trong kho.
Nhận hàng và cất giữ
Hệ thống quản lý kho thông minh sử dụng công nghệ RFID và tích hợp IoT để các mặt hàng có thể tự động tiếp nhận, xác nhận số lượng cần nhận hàng và đối chiếu số lượng với các đơn đặt hàng bằng cách quét mã vạch và in nhãn để lưu trữ, truy xuất dễ dàng.
Tự động hoá việc xác định chính xác vị trí từng mặt hàng cần lưu trữ, cảnh báo trạng thái hàng hoá trên các giá, kệ còn trống, hoặc quá tải... trên giao diện Dashboard trực quan.
Lấy hàng, đóng gói và thực hiện đơn hàng
Phần mềm có thể giúp giảm các chi phí lấy hàng, đóng gói sản phẩm và thực hiện đơn hàng hiệu quả. Đảm bảo sản phẩm phù hợp được chọn dựa trên các quy tắc kinh doanh như: nhập trước xuất trước (FIFO), nhập sau xuất trước (LIFO).
Tối giản và đơn giản hoá các thao tác cho người thực hiện với Dashboard hiển thị Sơ đồ bố trí kho hàng, các Đ ơn hàng cần lấy, Tự động xác định vị trí hàng hoá...và sử dụng mã vạch quét vị trí, sản phẩm giúp người vận hành dễ dàng tìm thấy sản phẩm đồng thời câp nhật dữ liệu theo thời gian thực, chính xác bỏ qua bước nhập liệu bằng tay.
Quản lý lao động
Cung cấp khả năng hiển thị về hiệu quả và hiệu suất của nhân viên kho như: thời gian phản hồi, năng suất, độ trễ giao nhận hàng...
Vận chuyển
Phần mềm quản lý kho thông minh có thể tích hợp với phần mềm quản lý vận tải cho phép tạo ra nhiều cách để đẩy nhanh quá trình hoàn thành đơn hàng như: tạo vận đơn, danh sách đóng gói , gửi thông báo lô hàng tự động.
Các công ty có thể theo dõi theo thời gian thực các gói hàng có đến đúng giờ và đúng điểm đến hay không? đơn vị vận chuyển, trạng thái và chi phí vận chuyển.
Quản lý Quy trình, nghiệp vụ Kho
Tự động hoá quy trình, quản lý kho trực tuyến hiện đại. Báo cáo linh hoạt, tự động theo thời gian thực
Hoạt động cơ bản
Có được phương thức trữ kho hiệu quả nhất và cải thiện mọi hoạt động nội bộ của bạn.
Bổ sung hàng hoá
Ít hàng dự trữ hơn, không xảy ra hiện tượng hết hàng trong kho với sự bổ sung hoàn toàn tự động.
Định tuyến nâng cao
Sự dụng việc tự động hoá với các lập tuyến tiên tiến để quản lý bất kỳ kho hàng nào với thiết kế đơn giản. Điều chuyển hàng dự trữ giữa các điểm.
Truy xuất nguồn gốc
Theo dõi sự luân chuyển hàng tồn kho với hệ thống kiểm kê hai lần. Theo dõi số series hoặc số lô từ bất cứ nơi nào trong chuỗi cung ứng của bạn.
Cải thiện năng suất
Thông tin nhanh chóng, phối hợp hiệu quả.
Định giá hàng tồn kho
Dễ dàng lựa chọn phương pháp định giá hàng tồn kho phù hợp với bạn.
Quản lý sản phẩm
Dễ dàng tìm kiếm, lựa chọn sản phẩm, nhóm sản phẩm dịch vụ và tình trạng của sản phẩm.
Báo cáo
Rõ ràng và đầy đủ báo cáo, luôn nắm tình hình với các báo cáo theo thời gian thực.
50,000+ Doanh nghiệp đang sử dụng hệ thống để phát triển việc kinh doanh của họ.
Gia nhập với chúng tôi và tạo cho công ty bạn một vị thế tốt hơn.
Hoạt động cơ bản
Phần mềm kho có được phương thức trữ kho hiệu quả nhất và cải thiện mọi hoạt động nội bộ của bạn.
Việc đóng gói
Đóng gói sản phẩm chỉ bằng cú nhấp chuột và dễ dàng gắn mã vạch cho các gói để theo dõi đơn hàng.
Điều chuyển kho
Sử dụng giao diện di chuyển đơn giản để di chuyển hàng hoá từ vị trí này sang vị trí khác.
Nhiều vị trí
Sử dụng các vị trí phân cấp để sắp xếp kho của bạn theo khu, hàng, kệ...
Phiếu giao nhận hàng
Kiểm soát các sản phẩm được giao đến và so sánh với những mạt hàng được đặt từ nhà cung cấp.
Sản phẩm phế liệu
Loại bỏ những sản phẩm hỏng chỉ trong vài cú nhấp chuột và nhận được báo cáo rõ ràng về phế liệu: chi phí, lý do và khối lượng của chúng.
Điều chỉnh tồn kho
Thực hiện kiểm kê cho một khu vực, một sản phẩm cụ thể. Phần mềm chuẩn bị giúp bạn danh mục kiểm kê hàng hoá theo định kỳ.
Sản xuất, sửa chữa
Sử dụng các ứng dụng bổ sung để quản lý đơn đặt hàng sản xuất, đơn đặt hàng sửa chữa...
Định tuyến nâng cao
Phần mềm quản lý kho vật tư sử dụng việc tự động hóa, các lập tuyến tiên tiến để quản lý bất kỳ kho hàng nào, giao diện thiết kế đơn giản. Điều chuyển hàng dự trữ giữa các địa điểm hiệu quả.
Drop-shipping (Bán hàng bỏ qua khâu vận chuyển)
Giao hàng cho khách hàng trực tiếp từ nhà cung cấp của bạn dựa trên sản phẩm, đơn đặt hàng hoặc khách hàng.
Chiến lược lưu trữ hoặc loại bỏ
Xác định chiến lược lưu trữ hay loại bỏ của riêng bạn: FIFO nhập trước, xuất trước; khu vực có sẵn gần nhất; hoặc vào sau ra trước...
Đẩy và kéo tuyến đường
Thiết kế các tuyến sản phẩm của riêng bạn để tự động hoá việc chuyển các đơn hàng giữa các kho và địa điểm.
Kỹ thuật lưu trữ chéo (Cross docking)
Dỡ hàng đến và chuyển trực tiếp đến các cổng để ra ngoài bỏ qua bước lưu trữ trung gian thông thường chỉ mất 1 ngày tại Cross docking và đôi khi chưa đến 1 giờ.
Nhiều kho
Quản lý tất cả các kho của bạn với cùng một hệ thống và xác định các quy tắc bổ sung giữa các kho.
Nhận - Đóng gói - Vận chuyển
Thiết kế quy trình đơn hàng của riêng bạn. Giao hàng cho kháchh àng trong một bước (giao hàng) hoặc nhiều bước: đóng gói, vận chuyển.
Cảnh báo chất lượng Nhà cung cấp
Tìm kiếm hiệu quả
Tìm kiếm tài liệu cần xử lý dễ dàng. Chỉ cần quyét mã vạch hoặc dùng bộ lọc dựa trên bất kỳ tiêu chí nào: khách hàng, sản phẩm...
Cải thiện Năng suất
Phần mềm quản lý kho cập nhật thông tin nhanh chóng, phối hợp hiệu quả.
Lên lịch thông minh
Phần mềm sắp xếp lịch sẽ tự động kích hoạt tất cả các hoạt động cho bạn dựa trên tính khả dụng của sản phẩm và dự báo đơn hàng.
Cổng thông tin khách hàng
Khách hàng của bạn có thể theo dõi trạng thái đơn hàng của họ vào cổng thông tin khách hàng: đơn hàng, hoá đơn, trạng thái giao hàng...
Tuỳ chỉnh cảnh báo
Xác định cảnh báo về các sản phẩm hoặc nhà cung cấp sẽ xuất hiện cho nhân viên bán hàng trong quá trình báo giá.
Bổ sung hàng hoá
Phần mềm quản lý kho mang lại hiệu quả như sau: ít hàng dự trữ hơn, không xảy ra hiện tượng hết hàng trong kho với sự bổ sung hoàn toàn tự động.
Số lượng hàng tồn kho tối thiểu
Đưa ra đề xuất về đơn đặt hàng mua hoặc yêu cầu báo giá dựa trên dự báo tương lai về số lượng hàng tồn kho của bạn.
Yêu cầu báo giá
Bạn có thể đàm phán giá với nhà cung cấp mỗi khi bạn mua một sản phẩm cụ thể. Phần mềm Odoo SmartBiz có thể kích hoạt yêu cầu báo giá tự động dựa trên nhu cầu trong tương lai.
Quản
lý kho vận hiệu quả
Truy
xuất nguồn gốc nhanh chóng
Truy xuất nguồn gốc
Phần mềm quản lý kho theo dõi sự luân chuyển hàng tồn kho với hệ thống kiểm kê hai lần. Theo dõi số series hoặc số lô từ bất cứ nơi nào trong chuỗi cung ứng của bạn.
Nhật ký hoạt động
Đính kèm lịch sử của tất cả các hoạt động vào từng tài liệu (chọn, đặt hàng, giao hàng, kiểm soát chất lượng) để truy xuất nguồn gốc đầy đủ.
Theo dõi số sê-ri
Theo dõi các lô hàng từ nhà sản xuất với mã vạch hoặc số sê-ri. Xác định và chọn giao dịch nào cần theo dõi.
Quản lý Sản phẩm
Phần mềm giúp bạn dễ dàng tìm kiếm, lựa chọn sản phẩm, nhóm sản phẩm dịch vụ và tình trạng của sản phẩm.
Loại sản phẩm
Quản lý, phân loại sản phẩm như nhóm dịch vụ, sản phẩm có thể lưu trữ, hàng tiêu dùng...
Ngày hết hạn
Theo dõi ngày hết hạn trên các sản phẩm
Trường tuỳ chỉnh
Thêm các thông tin tuỳ chỉnh cho sản phẩm để đáp ứng nhu cầu kinh doanh của bạn.
Nhiều đơn vị đo lường
Bán sản phẩm ở nhiều đơn vị đo lường khác nhau và phần mềm Odoo SmartBiz cho phép việc chuyển đổi đơn vị (tấn, tạ sang kg...)
Quản lý sản phẩm hiệu quả
Phần mềm hỗ trợ đề xuất phương án tính giá tối ưu nhất
Định giá hàng tồn kho
Phần mềm quản lý hàng tồn kho dễ dàng đưa ra lựa chọn phương pháp tính giá hàng tồn kho phù hợp với bạn.
Phương thức định giá
Phần mềm Odoo SmartBiz hỗ trợ phương thức định giá FIFO (nhập trước xuất trước), giá trung bình (AVCO) và giá tiêu chuẩn để tính giá sản phẩm.
Trị giá hàng hoá
Kết hợp chi phí mua hàng và giá mua hàng hoá để có được định giá chính xác của hàng tồn kho của bạn.
Cung cấp báo cáo rõ ràng, đầy đủ
Báo cáo
Phần mềm quản lý kho cung cấp báo cáo rõ ràng, đầy đủ, luôn nắm tình hình theo thời gian thực.
Bảng điều khiển
Sử dụng bảng điều khiển được xác định trước hoặc xây dựng bảng điều khiển của riêng bạn với công cụ báo cáo nâng cao.
Dự báo hàng hoá tồn kho
Nhận dự báo về tính khả dụng của sản phẩm dựa trên đơn đặt hàng đã được xác nhận, đơn đặt hàng mua hoặc đơn đặt hàng sản xuất cũng như việc luân chuyển nội bộ.